Skip to main content Scroll Top

コールセンター管理者向け|AI WFMの機能と使い方を操作画面で解説【機能紹介】

AdobeStock_677630264 (1)

コールセンターでは、人手不足が慢性化する一方で、問い合わせ内容は年々複雑になっています。さらに、競合他社やAIによる自動応答との差別化を図るため、オペレータにはより高度で質の高い対応が求められるようになっています。

こうした状況の中で重要になるのが、「WFM(ワークフォースマネジメント)」です。本記事では、「WFMとは何か?」という基本から、WFM機能の具体的な内容や活用メリットまでを、画像とあわせてわかりやすくご紹介します。

【この記事が解決するお悩み】

「ワークフォースマネジメント」って、具体的に何がどうなるの?

実はまだExcelでシフト管理をしていて大変

AIが優秀なのは良いけど、現場の「勘」とか「経験」も重視したい

 

 

 

 

「WFM」とは「ワーク・フォース・マネジメント」の略称です。主にサービスの質を落とさず、人員の効率的な配置や最適化を図るマネジメント手法のことです。

必要な人員数の予測・シフトや勤怠管理・従業員のスキルマネジメントなどが含まれます。「コールセンター運営の基本」となる考え方だと言えます。

 

コールセンターの現場では、次のような悩みを抱えがちです。 

  • 忙しい時間にオペレータが足りない 
  • 暇な時間にオペレータが余ってしまう 
  • シフト作成に時間がかかる 
  • 当日の急な欠勤や呼量の増減に対応できない 

さらに、すでにワークフォースマネジメントに取り組んでいるセンターでも、以下のようなジレンマを抱えているケースがあります。 

  • 人手不足なので、ワークフォースマネジメントに取り組んでオペレータを最適化したいのに、そのための人的・時間的余裕がない 
  • 必要な人員数の予測やシフト作成は、担当するSVへの負担が大きい。さらに、予測値からのズレや突発的な呼量の増減などが発生するので、ワークフォースマネジメントは難しい 

こうした背景もあり、AIを活用したWFMシステムへの注目が高まっています。Bright Pattern Contact Centerの「AI WFM」機能を例に、最新のAI搭載WFMシステムができることについて解説していきます。 

 

ここからは、Bright Pattern Contact Centerの「AI WFM」機能でできる4つのことについて、実際の操作画面の画像とともに紹介していきます。

繁閑差をデータに基づいて予測

Bright Pattern Contact Centerの「AI WFM」は、過去のデータを元に、

  • どの曜日、時期がとくに忙しいか
  • 何時頃に問い合わせが増減するか

といったことを自動で予測します。

これまでは、センター長やSVによる「予想」や、過去1〜2年分ほどの同時期データをもとにした分析が中心だったかもしれません。「AI WFM」では、過去のデータをもとに通話量・平均処理時間・必要な人員を算出し、より根拠のある予測をおこなうことができます。

シフトの作成と調整

Bright Pattern Contact Centerの「AI WFM」では、予測データに加えて、オペレータのスキルやシフトの希望を考慮した上で、シフトを自動で作成可能です。

作成されたシフトは、「エージェントカレンダー」と呼ばれる画面へ公開・確認します。

「AI WFM」では、予測データに加えて、オペレータのスキルやシフトの希望を考慮した上で、シフトを自動で作成可能

「エージェントカレンダー」画面について紹介します。

  • 左側の列:オペレータ名
  • 横に伸びるバー:オペレータの出勤時間(シフト)

画面上部に並ぶ濃い青・赤・薄い水色の帯は、「サービスレベルの予測値と人員数の差の割合」を時間ごとに示しています。

色の意味は次の通りです。

  • ピンク/赤:人員不足
  • グレー/薄い水色:適正範囲
  • 濃い青:人員過剰

AI WFMでは、棒グラフ表示へ切り替えることもでき、薄いグレーのバーで示されているように「実際に必要な人員数」を確認できます。

棒グラフ表示へ切り替えることもでき、薄いグレーのバーで示されているように「実際に必要な人員数」を確認できます。

たとえば上の写真のシフトでは、

  • 9時〜10時頃:人員不足
  • 12時〜15時頃:人員過剰

という状態が視覚的にわかります。

そのため、各オペレータの休憩時間や出勤時間の調整が必要だと判断できます。


シフト調整の操作は非常にシンプルです。

AI WFMでは、シフト調整の操作は非常にシンプルです。
  • シフト全体を動かしたい場合
    →該当するバーをクリックして横にスライド
  • 休憩時間を調整したい場合
    →名前部分から「シフトエディター」を開き、休憩枠を移動

AI WFMでは、病気で急な欠勤が発生した場合も、シフトエディターで「欠勤」を登録するだけで、該当オペレータのシフトが自動で調整されます。

病気で急な欠勤が発生した場合も、シフトエディターで「欠勤」を登録するだけで、該当オペレータのシフトが自動で調整されます。


AI WFMでは、シフトを変更するたびに、サービスレベルや人員割合の数値は自動で更新されます。

シフトを変更するたびに、サービスレベルや人員割合の数値は自動で更新されます。

あらゆるデータの予測とシフト作成をAIによって自動で行えて便利な一方、「現場スタッフならではの勘や経験も大事にしたい」と思うかもしれません。

Bright Pattern Contact Center の「AI WFM」なら、ただAI任せにするだけでなく、予測値の手動調整や、稼働率やSLAなどの指標設定も可能です。現場担当者の経験や勘を活かしながら、負担の大きい作業だけをAIに任せるという使い方ができるのです。

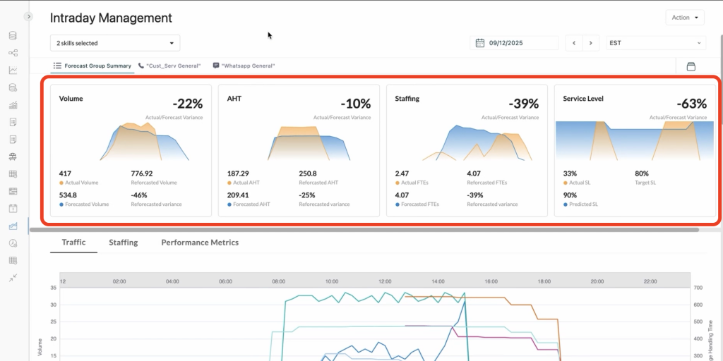
当日の運用管理(再予測)

AI WFMでは、青い部分が予測値、オレンジの部分が実測値として表示されます。予測値と現状のギャップを一目で把握できます。

当日の運用画面では、左から

  • 呼量
  • 平均処理時間
  • スタッフ状況
  • サービスレベル

をまとめて確認できます

グラフでは、青い部分が予測値オレンジの部分が実測値として表示されます。予測値と現状のギャップを一目で把握できます。


さらに、

AI WFMでは、左からトラフィック、
人員配置、稼働率を個別、または同時に表示することも可能です。

左から

  • トラフィック
  • 人員配置
  • 稼働率

を個別、または同時に表示することも可能です。


AI WFMでは、予測値が薄いブルー、実測値が濃いブルー、実測値をもとにした再予測値がピンクとして表示されます。

上の再予測グラフでは、予測値が薄いブルー、実測値が濃いブルー、実測値をもとにした再予測値がピンクとして表示されます。

「AI WFM」では当日の実データを使って再予測を行うため、より精度の高い予測をリアルタイムで反映できます。これにより、スタッフの増員や配置変更といった判断を素早く行えます。


AI WFMでは、すべてのデータを表形式で表示することも可能です。

このように、すべてのデータを表形式で表示することも可能です。

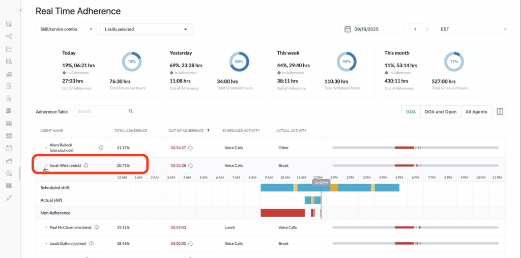
リアルタイム監視

「AI WFM」の「リアルタイムアドヒアランス(遵守)」は、非常に見やすいUIが特徴です。

AI WFMでは、今日/昨日/今週/今月のアドヒアランス指標を円グラフで確認できます。

画面上部では、今日/昨日/今週/今月のアドヒアランス指標を円グラフで確認できます。

ACD(自動着信呼分配装置)とWFMが同じプラットフォーム上で動作しているため、データの遅延が発生しません。


AI WFMでは、個人単位での適正な評価も可能です。

個人単位での適正な評価も可能です。

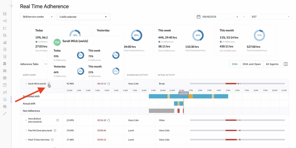
たとえば、「サラ」というオペレータに注目しましょう。当初は、スケジュール遵守率が20%と低く表示されていました。しかし実際には、朝の時間帯にトレーニングを受けていたとします。


AI WFMでは、各オペレータの状況を正しく反映した公平な評価が可能です。

そこで、9時〜12時前までの時間帯に「トレーニング」を登録すると…


AI WFMでは、各オペレータの状況を正しく反映した公平な評価が可能です。

サラの遵守率は93%に更新され、ランキングも変化します。このように、各オペレータの状況を正しく反映した公平な評価が可能です。


AI WFMでは、チーム全体だけでなく、オペレータ個人のパフォーマンスも可視化でき、コメントの入力やシフト調整も簡単に行えます。

チーム全体だけでなく、オペレータ個人のパフォーマンスも可視化でき、コメントの入力やシフト調整も簡単に行えます。

サラの名前部分にカーソルを合わせると、個人のパフォーマンスを円グラフで表示させることができます。

過度に細かすぎる管理にも、逆に大雑把すぎる管理になることも防げるのです。

 

最後に、「AI WFM」の導入効果を3つ紹介します。

目標達成の確実性向上

予測と実測の差をリアルタイムで把握できるので、サービスレベルの目標値達成を強力にサポートします。

運用効果の最大化

スケジュール管理を効率化し、データに基づいた意思決定を可能にすることで、より公平で無駄の少ない運用を実現します。

従業員満足度の確保と向上

各オペレータの希望を考慮したシフト運用と、公平な評価を両立しながら、より柔軟な遵守管理が行えます。

Bright Pattern Contact Centerの「AI WFM」では、予測・計画・実行・確認を、チームや個人のリアルタイムデータを見ながら進められます。すべての画面はシンプルで見やすく、専門的な知識がなくても活用しやすい点がひとつの特徴です。

「ワークフォースマネジメントと言われると、細かく管理しないといけなくなりそう」「シフト管理者にとってもオペレータにとっても負担になりそう」と思う方もいるかもしれません。

しかし、Bright Pattern Contact Centerの「AI WFM」は、「正確な予測をサポートし、シフトの管理・調整を楽にし、現場の負担を減らす」ための機能。つまり、スタッフ全員が無理なく働ける環境を整えるのに役立つ機能だと言えるでしょう。

Bright Pattern Contact Centerの「AI WFM」に関するお問い合わせはこちらまで。